AI Workload Observability for Real-Time Insights for LLMs, GPUs, and Next-Gen AI Infrastructure
Comprehensive solutions for monitoring, managing, and optimizing AI workloads-from private LLMs and GPU resources to infrastructure and automated orchestration-ensuring performance, reliability, and scalability across complex environments.
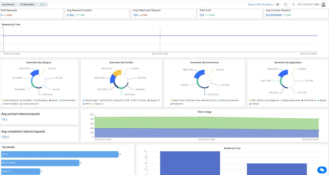
Private LLM Observability
Monitor private large language models for performance, accuracy, and safety. Gain insights into latency, bias, and errors, ensuring reliable, compliant, and high-quality AI outputs in production environments.
GPU Management Solutions
Track GPU utilization, memory, and thermal metrics to prevent bottlenecks. Dynamically allocate resources, manage GPU clusters efficiently, and optimize cost and performance for AI training and inference workloads.
Infrastructure and Workflow Monitoring
Observe AI infrastructure, including network, storage, and compute resources. Collect metrics, logs, and traces for root cause analysis, ensuring smooth data flows and optimal performance across distributed AI systems.
Automated Orchestration Integration
Automate deployment, scaling, and lifecycle management of AI workloads. Integrate with MLOps and LLMOps tools, apply intelligent policies, and streamline resource management across hybrid and multicloud environments for efficiency.
AI workload Observability & Management
Why Choose UnityOne AI for AI workload Observability & Management?
Enhance reliability, optimize performance, and control costs with AI-driven observability and management solutions that provide real-time insights, automation, and deep visibility across complex AI environments.

Reduced Downtime and Faster Resolution
AI workload observability enables early detection of failures and anomalies, minimizing downtime. Automated alerts and intelligent remediation accelerate root-cause analysis, allowing IT teams to resolve issues quickly and maintain uninterrupted, high-quality AI service delivery for better user experiences.
Optimized Performance and Resource Usage
Real-time monitoring combined with AI analytics identifies bottlenecks and inefficiencies across models and infrastructure. This insight allows organizations to allocate resources efficiently, optimize workloads, and ensure smooth, high-performing AI operations that meet business demands without wasted capacity.
Improved Cost Management and Scalability
Tracking resource consumption and workload distribution helps prevent overprovisioning and unnecessary expenses. AI observability supports dynamic scaling across hybrid and multicloud environments, enabling organizations to grow their AI capabilities cost-effectively while maintaining operational agility and financial control.

Enhanced Security and Trust
Continuous monitoring detects vulnerabilities, biases, and abnormal AI behaviors, ensuring compliance and reducing risks. This proactive security approach fosters trust by maintaining transparency, safeguarding sensitive data, and delivering reliable, safe AI applications aligned with regulatory standards.








