Unified IT Operations for Enhanced Business Efficiency
Boost business agility and reduce costs with unified monitoring, AI-driven event correlation, and automated remediation workflows across hybrid clouds.

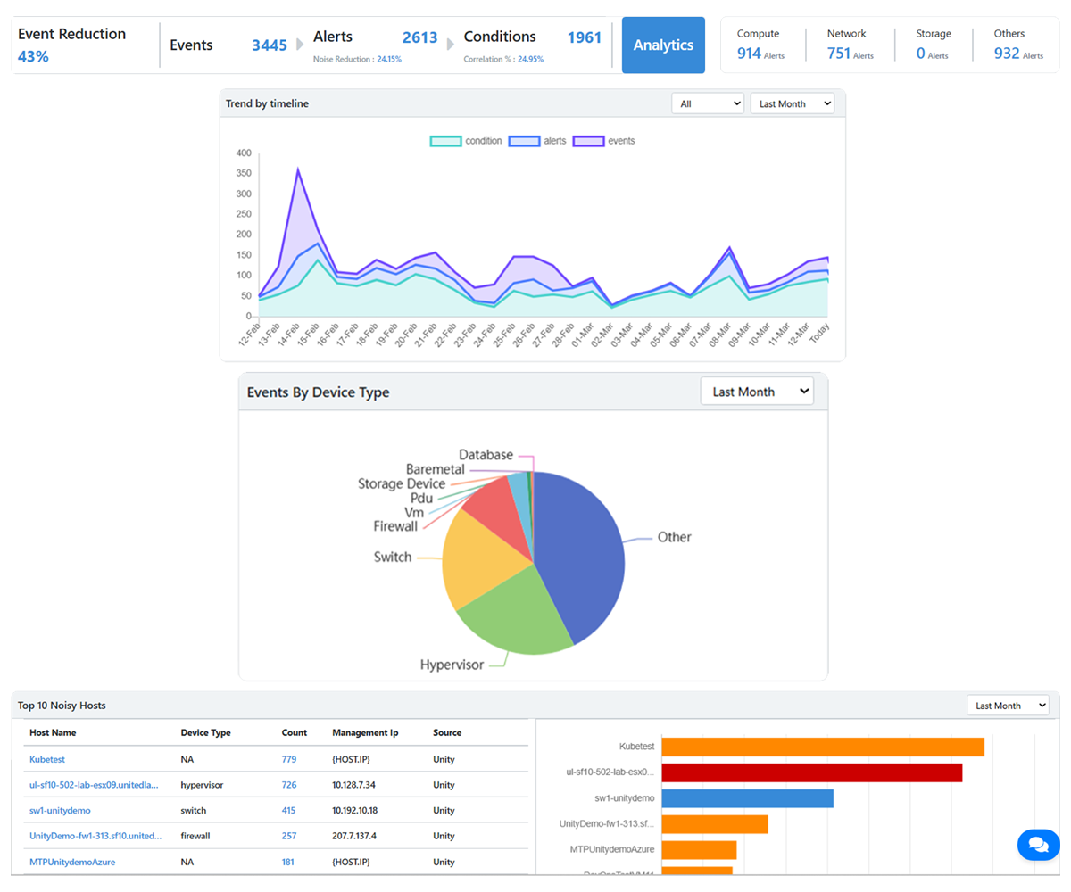
Unified Dashboards for Real-Time Monitoring
Centralize logs, metrics, and topology maps across hybrid clouds into dashboards for full-stack monitoring, enabling real-time analysis of latency, throughput, and error rates across Hybrid / Private Cloud environments.

Advanced Event Correlation with AI/ML
Reduce alert noise by 80% via ML-driven clustering of related alerts, ensuring that critical incidents are prioritized and resolved efficiently.

Automated Remediation via Scripted Workflows
Trigger Python/Ansible workflows (e.g., auto-scale EC2 instances, recycle PDUs via SNMP) based on event thresholds. AI-run prebuilt playbooks for common scenarios like DNS failures, disk I/O bottlenecks, or API gateway timeouts.

Dynamic Resource Optimization Across Clouds
Deploy predictive scaling algorithms to optimize resources (vCPU/RAM allocation) in Hybrid Clouds and Private Clouds, while improving infrastructure efficiency through actionable insights.
Boost efficiency and reduce costs with Gen-AI driven Proactive IT operations
Leverage generative AI to predict anomalies, optimize resources, and boost efficiency while reducing costs and enhancing business resilience.
AI-Driven Event Correlation and Root Cause Analysis
Correlate events across distributed IT environments using generative AI models, providing highly accurate root cause analysis. Simulate potential failure scenarios, enabling IT teams to proactively address issues before they escalate.
Predictive Anomaly Detection and Proactive Optimization Using Gen-AI
Predict anomalies by analyzing historical patterns and real-time data streams, ensuring seamless Hybrid Cloud IT operations. Generate actionable insights to optimize resource allocation, optimize costs and prevent outages.
Drive Efficiency, Reduce Costs, and Ensure Sustainability with AI-Powered IT Operations
Achieve uninterrupted operations, align with ESG goals, and maximize ROI through advanced AI/ML capabilities for hybrid cloud environments.









