Harnessing Gen AI for Operational Excellence
Experience smarter, faster, and more reliable IT management—automate problem-solving, reduce downtime, and boost efficiency with cutting-edge AIOps powered by intelligent automation and real-time insights.
UnityOne AIOps integrates advanced GenAI capabilities to transform IT operations. Its Predictive Analytics and Anomaly Detection proactively identify potential issues and irregularities in real time, while AI/ML Event Management automates root cause analysis (RCA) and streamlines incident resolution. With features like Self-Healing Automation, Auto Remediation, and Event-Based Workflow Execution, the platform ensures seamless problem resolution across hybrid and multi-cloud environments. Additionally, Log and Trace Ingestion enhances visibility into system performance, driving efficiency, scalability, and operational excellence for modern enterprises.








Your Path to Operational Excellence
The platform drives operational excellence through Application Discovery, Event-Based Workflow Execution, Log and Trace Ingestion, and Automatic Service Discovery. This enables seamless integration of new infrastructure components and improves overall efficiency.
Adapting to Your Evolving Needs
Simplify Complexity Advanced Infrastructure Management and Streamline Your Operations
UnityOne AIOps optimizes incident management with Automated Ticketing, Rapid Auto-Remediation, GenAI Predictive Functionality, and Self-Healing Automation. These features reduce downtime and enhance proactive problem resolution.

Real-time Full-Stack Infrastructure Monitoring
Provides continuous visibility into both hardware and virtual assets, ensuring prompt detection of performance issues.

Proactive AI/ML Event Management
Uses machine learning to predict and prevent incidents, enhancing overall operational reliability.
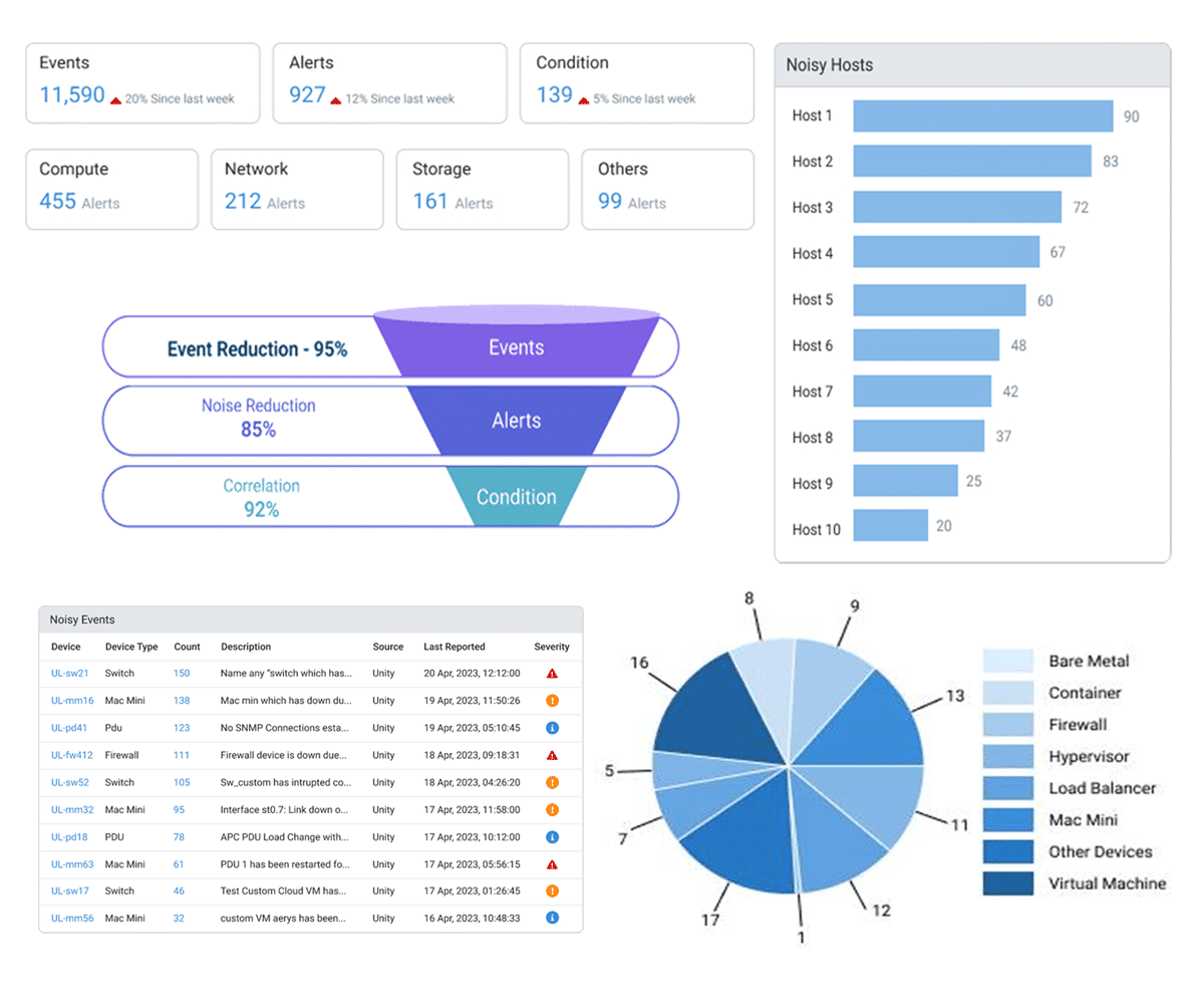
Additionally, it includes Powerful AI Correlation Engine capabilities with event consolidation, deduplication, suppression, and correlation models to refine alert management.
Why UnityOne.AI
Enhance Stakeholder Trust with AI enabled Incident Management
Efficient incident management is crucial for maintaining operational continuity and minimizing downtime. UnityOne AIOps revolutionizes this process by leveraging advanced artificial intelligence and automation to streamline workflows, predict issues, and resolve incidents faster than ever before. This cutting-edge solution empowers organizations to stay ahead of disruptions, ensuring seamless operations and improved service delivery.

Automate Your IT Operations
UnityOne AIOps streamlines IT operations with features like automated ticket generation, which simplifies IT service management by automatically creating tickets for detected incidents. Additionally, rapid auto remediation minimizes downtime by resolving issues automatically, enabling faster recovery times. The platform also incorporates predictive GenAI functionality, which anticipates alerts and incidents using generative AI, allowing teams to proactively address potential problems before they escalate.

Enhanced Incident Management Capabilities
UnityOneCloud AIOps further enhances incident management through anomaly detection and root cause analysis (RCA), identifying unusual patterns and pinpointing underlying causes to prevent recurring problems. It also supports self-healing automation for external alert tools, ensuring seamless integration and automated resolution of detected issues. These capabilities make UnityOneCloud AIOps a comprehensive solution for modern IT operations, enabling organizations to maintain high levels of service reliability and efficiency.




























