GenAI Powered Hybrid Cloud Management
Leverage AI for proactive insights, automated workflows, and optimized costs. Experience reduced alert fatigue and enhanced visibility.








AI For Enhancing Operational Efficiency And Reliability Across Hybrid Clouds
Proactively prevent incidents, automate root cause analysis, reduce alert noise, and leverage unified monitoring with auto-remediation to minimizes downtime, and optimize resource utilization.
Adapting to Your Evolving Needs
Simplify Your Hybrid Cloud Management with UnityOne.AI
UnityOne.AI is designed to provide a comprehensive AI-driven solution for managing Hybrid and Multicloud environments.

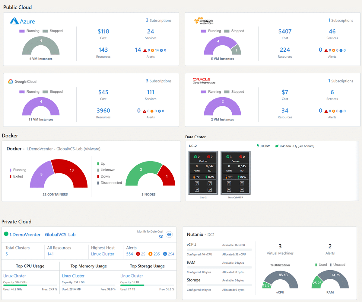
Centralized Hybrid Cloud Management with Seamless Integration
Experience unified dashboard for monitoring infrastructure, workloads, and applications across public, private, and hybrid clouds. 1000+ open APIs to seamlessly integrate UnityOne.AI into your existing Hybrid IT landscape.

AI-Powered Automation and Workflow Management
Automate repetitive tasks, streamline processes, and accelerate deployment cycles with VM provisioning, alert triggers, and auto-remediation. Leverage AI/ML for anomaly detection and proactive issue resolution.

Real-Time Monitoring & Observability
Monitor performance metrics of data centers, virtual assets, and cloud resources in real time. Leverage capacity planning insights to optimize resource utilization, ensuring your IT infrastructure operates at peak efficiency.

Gen-AI Based Cloud Management
Unlock seamless hybrid cloud management with UnityOne.AI’s Gen-AI agent. Automate tasks, gain real-time insights, and optimize resources across entire Hybrid Cloud ecosystem including AWS, Azure, VMware, and more.
Why UnityOne.AI
Achieve Seamless Operations, Smarter Budgeting, And Unparalleled Efficiency
Simplify Hybrid Cloud discovery, centralize IT operations, streamline workflows, optimize costs, and reduce noise through intelligent alerting.

Discover, Automate, And Optimize Hybrid Cloud Operations
Discover private and public clouds effortlessly, streamline deployments with tailored automation, and improve Hybrid Cloud performance by ensuring proactive insights and tailored infrastructure management across diverse cloud ecosystems.

Enhance Operational Efficiency with AI Powered Event Management
Revolutionize Multicloud management with AI-powered automation, intelligent alerting, third-party integrations, and proactive incident management. Streamline workflows, reduce noise, and ensure seamless operations across diverse cloud ecosystems.


























